GoAccess Review (2026)
An in-depth review of GoAccess, its features, pricing, and how it compares to alternatives.
Quick Facts
- Target Audience:Developers
- Privacy Focus:Limited
- Hosting:Self-hosted
- Website:Visit Site
Core Features
- Heatmaps:No
- Session Recordings:No
- Conversion Tracking:No
- Real-time Data:No
Privacy & Compliance
- Cookieless:
- GDPR Compliant:Yes
- Script Size:N/A
- Data Retention:N/A
What is GoAccess?
GoAccess is a real-time log file analyzer that runs in a terminal or browser-based UI. It is lightweight and efficient, offering fast insights from web server logs without requiring JavaScript or cookies.
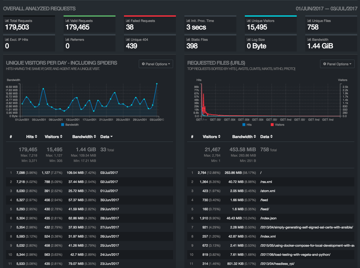
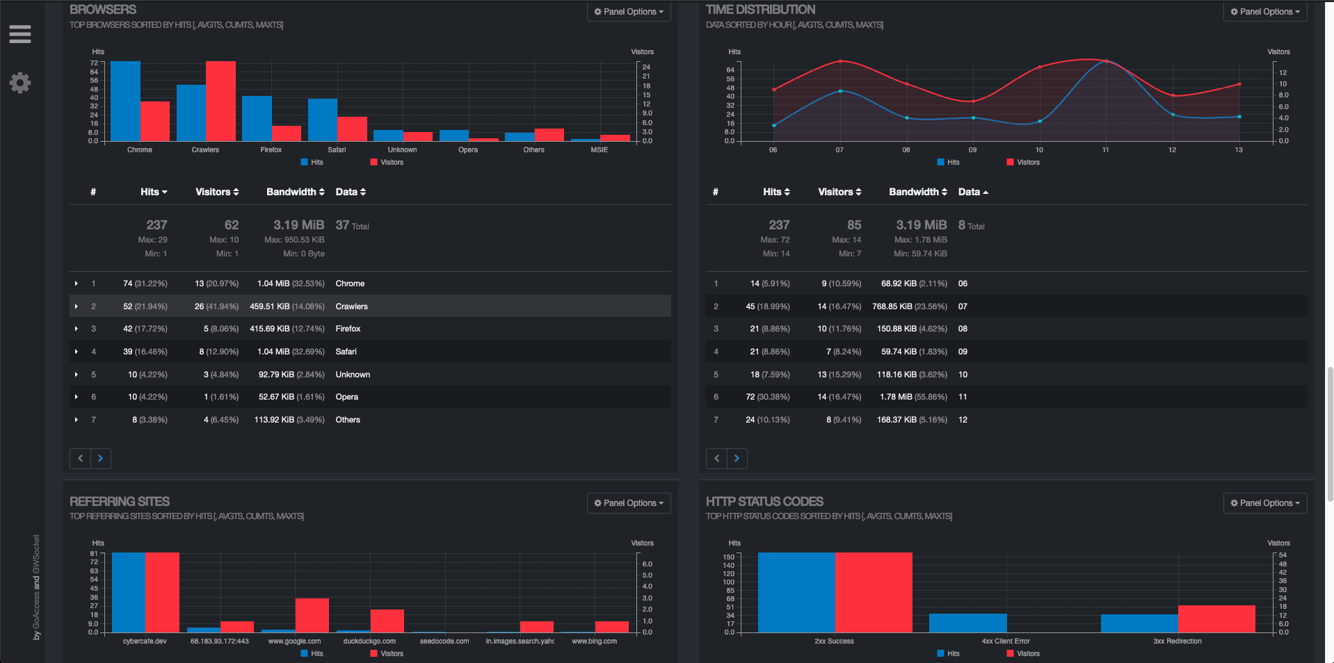
GoAccess Screenshots
GoAccess Features
Core Analytics
- Conversion Tracking
- Real-time Analytics
- Data Layer Integration
User Behavior Analysis
- Heatmaps
- Session Recordings
- Scroll Depth Tracking
- Funnel Analysis
GoAccess Pricing
Pricing Model:
Free (open-source)
How GoAccess Compares to Glass Analytics
Why Choose Glass Analytics?
- Heatmaps included - Unlike GoAccess, Glass Analytics offers heatmaps to see exactly how users interact with your site
- Cookieless tracking - Glass Analytics doesn't use cookies, making it more privacy-friendly than GoAccess
- Scroll depth tracking - See how far users scroll on your pages, a feature not available in GoAccess
- Simple, intuitive interface - Glass Analytics prioritizes ease of use without sacrificing power
- 5-year data retention - Keep your analytics data for longer than most alternatives
GoAccess Alternatives
Looking for alternatives to GoAccess? Here are some other popular analytics tools you might want to consider:
AckeeAdobe AnalyticsAmplitudeAWStatsClickyCloudflare Web AnalyticsContentsquareCrazy EggDataFastFathom AnalyticsFullStoryGoatCounterGoogle AnalyticsGoogle Analytics 360GoSquaredHeapHotjarMatomoMicrosoft ClarityMixpanelOpen Web AnalyticsPendoPirschPlausible AnalyticsPostHogSegmentShynetSimple AnalyticsSnowplow AnalyticsStatcounterUmamiWoopra
Additional Notes
Log file analysis only
Ready to try a better alternative to GoAccess?
Join thousands of websites using Glass Analytics for privacy-focused insights and powerful user behavior analysis.
No credit card required





